
Patrick Krieger

Will Potts

Gillian McGarvey
AI innovation has accelerated faster than most organizations’ ability to monitor and manage it. The shift from experimentation to production-scale workloads has driven a new class of operational challenges: rising GPU costs, opaque model performance, and the difficulty of linking spend to business value. As AI investments grow, executives need a unified way to measure efficiency and return without slowing down innovation.
With end-to-end visibility across your applications, infrastructure, and AI workloads, Datadog provides a single platform to manage the cost, performance, and infrastructure efficiency of AI applications. By combining Cloud Cost Management (CCM), LLM Observability, and GPU Monitoring, organizations can gain real-time visibility across their AI stack, connect spend to performance, and help ensure that every token and GPU hour is used effectively.
In this post, we’ll explore how Datadog helps organizations:
- Control AI spend with Cloud Cost Management
- Measure and improve AI application and agent performance with LLM Observability
- Improve GPU efficiency with GPU Monitoring
- Increase AI ROI with full life cycle visibility
Control AI spend with Cloud Cost Management
As organizations scale generative AI workloads, costs can grow unpredictably across model providers, regions, and internal teams. Datadog CCM gives finance, engineering, and operations leaders a shared view of AI spend, helping them take informed action in real time.
With CCM, teams can see exactly where AI budgets are going. CCM provides granular visibility into AI costs by breaking down spend by token, model, or project—for example, by tracking OpenAI usage by token type or Anthropic usage by model. As models evolve, teams can monitor how costs change with each new version or prompt and immediately understand the financial implications. Datadog also surfaces anomalies in usage or spend, alerting teams when inference volume spikes unexpectedly or API calls begin to exceed budget. Beyond visibility, CCM fosters accountability by putting cost data in front of finance, engineering, and FinOps teams so that they can align decisions around shared metrics.
Measure and improve AI application and agent performance with LLM Observability
Understanding spend is only part of the story. Accuracy, latency, and reliability directly affect the value of every dollar spent on AI. Datadog LLM Observability helps teams evaluate, iterate, and monitor how AI applications and agents perform in production so that financial efficiency does not come at the expense of quality.
Evaluate apps and agents for performance, quality, and cost
With LLM Observability, every model call and agent step is captured as part of a unified trace that shows how agents plan, hand off tasks, invoke tools, and retrieve information across dynamic workflows. This visibility helps teams understand how prompts, model interactions, tool usage, and retrieval steps contribute to the overall performance and cost of their AI applications, including token usage and estimated or actual cost (when billing data is connected).

Engineers can pinpoint inefficiencies in multi-agent systems, such as repeated retrievals, unnecessary retries, or oversized context windows that increase compute and diminish the return on AI investment. At the same time, built-in evaluations and security checks measure response quality, including accuracy and hallucinations, and detect critical issues like prompt injection attempts or potential sensitive data exposure.
Custom LLM-as-a-judge evaluations extend this capability by enabling teams to define domain-specific criteria by using natural language and any supported LLM provider. Because these evaluations run automatically on production traces and appear alongside operational metrics, organizations can track whether their AI systems are not only performing efficiently but also delivering high-quality outputs that support user adoption and ensure returns on AI spend.
Iterate your apps and agents to improve performance, quality, and cost-efficiency
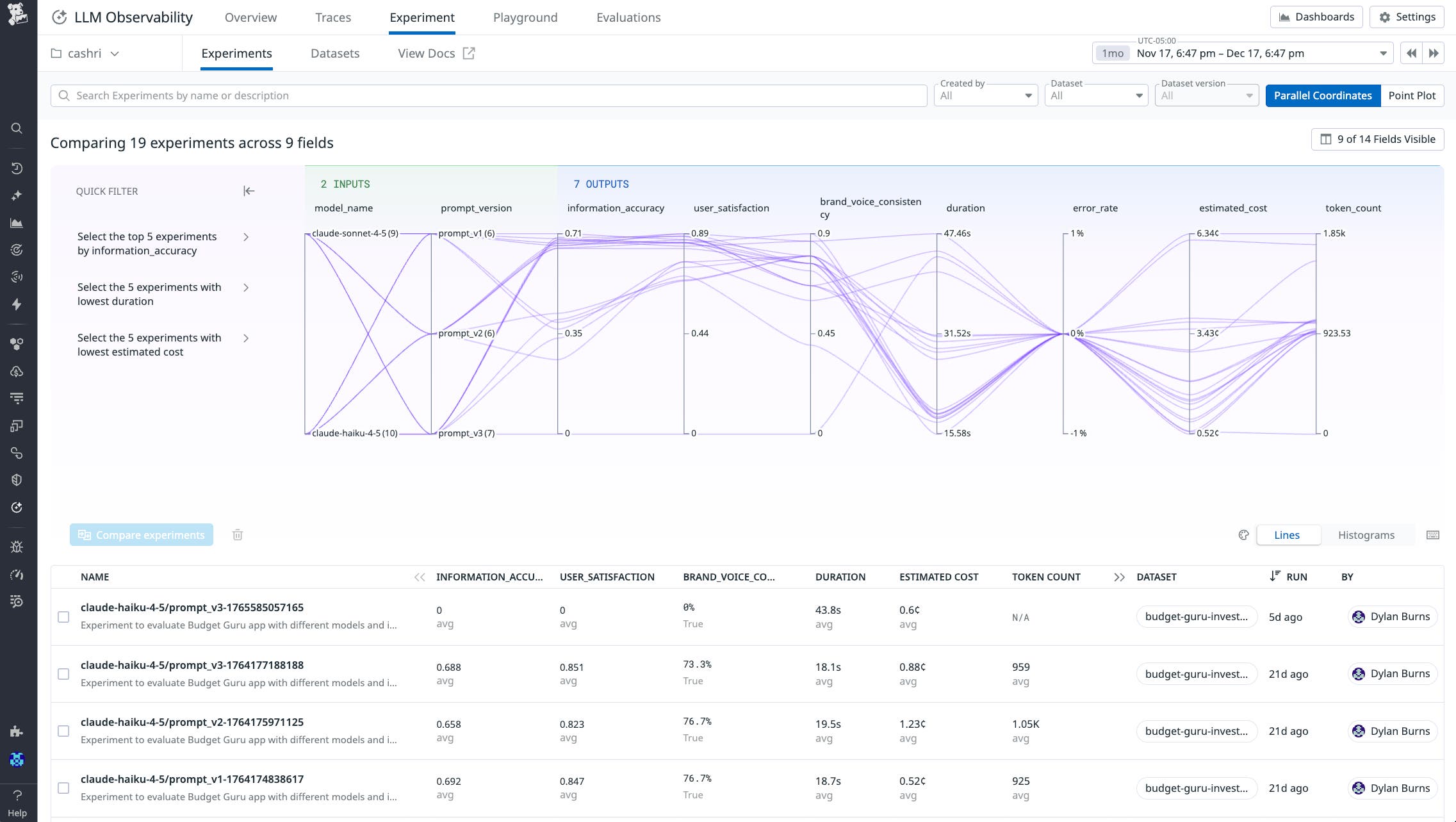
LLM Observability also helps teams move beyond passive monitoring to actively improving their AI applications and agents. Features like Playground, Datasets, and Experiments let you take real production traces and turn them into high-quality, statistically meaningful datasets that reflect how users actually interact with your system. From there, you can run structured experiments that compare different configurations, such as by swapping model providers, iterating on system and user prompts, tuning parameters such as temperature, or adjusting tool call strategies.

Each configuration is evaluated using the same signals you monitor in production, including operational metrics like latency, token usage, and cost, as well as semantic evaluations that measure response quality, hallucinations, and safety. By comparing these results side by side, teams can identify the configurations that deliver the best tradeoff between performance, cost, and quality—and confidently release those into production. This closes the loop between observing AI behavior in the wild and systematically improving it over time.
Improve GPU efficiency with GPU Monitoring
GPUs have become one of the largest cost drivers for AI workloads, yet teams often lack the visibility needed to understand how effectively these devices are used. Datadog GPU Monitoring, in Preview, provides a unified view of GPU fleet health, resource usage, and cost across cloud, on-prem, and GPU-as-a-Service environments.

By surfacing real-time metrics such as memory throughput, device performance, and activity levels, Datadog helps teams pinpoint idle or inefficient GPUs, detect contention that can delay workloads, and identify where compute hours are not contributing to model execution. This enables organizations to reduce waste and avoid unnecessary capacity increases, and helps ensure that GPU resources directly support high-priority AI tasks.
Datadog also correlates GPU behavior with application and model performance, enabling teams to diagnose issues such as stalled jobs, scheduling inefficiencies, or degraded interconnect performance that affect training and inference throughput. Leaders get clear insight into how infrastructure conditions influence AI delivery, while engineers have the detail required to resolve bottlenecks. This enables organizations to make informed decisions about workload placement, scaling, and capacity planning to help ensure that GPU spend consistently produces measurable outcomes.
Increase AI ROI with full life cycle visibility
Datadog’s unified view into the cost, performance, and infrastructure telemetry for AI workloads turns raw data into actionable insight by connecting every layer of the AI stack. By linking application metrics like accuracy, latency, and reliability with infrastructure metrics like GPU allocation and performance, Datadog enables real-time decisions about AI spend.
Datadog enriches this financial information with operational signals, giving teams a more complete picture of where resources are going and why. Organizations can attribute cost by token, model, user, or service, and analyze it alongside contextual performance data. With this context, decision-makers can tie every optimization—whether in application and agent tuning, GPU provisioning, or API design—to measurable improvements in cost and performance.
Build and scale AI responsibly with Datadog
AI initiatives succeed when visibility, cost management, and performance optimization are treated as a single continuous process. Datadog provides the platform to make that possible, helping organizations understand how every prompt, model, and GPU contributes to business value.
To learn more, visit the LLM Observability documentation and Cloud Cost Management documentation. If you’re new to Datadog, sign up for a 14-day free trial.





